什么是关键字排名?
关键字排名是您的网页在自然(免费)搜索结果中针对这些页面所关注的特定查询的位置。
例如,当有人搜索该术语时,一篇在“什么是项目管理”方面排名 #2 的文章会显示为第二个自然结果。并且可能与付费搜索广告和称为搜索引擎结果页面 (SERP) 功能的特殊结果一起出现。
关键字排名不是一成不变的。它们可能会根据以下因素而变化:
来自竞争对手的新内容 谷歌算法更新 不断变化的搜索意图(用户查询背后的原因)
为什么关键词排名在 2025 年很重要?
关键字排名可能会影响您的知名度,从而推动业务成果,主要原因如下:
传统搜索引擎仍然超过人工智能工具
尽管人工智能搜索迅速崛起,但谷歌等传统搜索引擎在整体网络搜索量方面仍然处于领先地位。
Semrush 对 500 个高价值数字营销和 SEO 主题的一项研究证实,传统搜索仍然比 AI 平台带来更多的流量——至少目前是这样。
即使用户没有立即从搜索结果中访问您的网站,排名更高也可以建立品牌知名度。这可能会推动未来的网站访问和转化。
高关键字排名通常与高人工智能可见性相关
Semrush 的一项研究发现,谷歌的前 10 名结果与主要人工智能工具引用的 URL 之间存在相当多的重叠:
Perplexity: 82.34% Google AI Overviews: 67.39% Google AI Mode: 35.41% ChatGPT: 27.73%
如何查看 Google 关键字排名
这里有三种方法可以检查您的关键字排名:
使用隐身模式手动跟踪
使用隐身模式搜索关键字可以在没有个性化的情况下显示结果,因此您可以手动查找排名。
要在 Chrome 浏览器中打开隐身窗口,请选择右上角的三个点,然后选择“新建隐身窗口”。
搜索您的目标关键字并滚动浏览结果以查看您的页面显示的位置。
只知道有一些限制:
如果您的排名下降或提高,您将不会收到提醒 您无法跟踪一段时间内的表现——至少如果不使用单独的工具定期记录您的头寸,则无法 您的实际位置仍会影响结果,因此您看到的内容可能无法反映其他地区的排名
使用 Google Search Console
Google Search Console (GSC) 是 Google 提供的一款免费工具,可显示您的网站在 Google 搜索中的表现,您可以使用它来检查多达 1,000 个查询的关键字排名。
转到左侧菜单中“性能”部分下的“搜索结果”选项卡。
在顶部,您会看到您的网站在该工具跟踪的所有查询中的平均排名。
向下滚动并转到“查询”选项卡,查看您网站在所选日期范围内每个关键字在 Google 搜索结果中的平均排名。
如果您没有看到“排名”列,请确保在顶部选择“平均排名”旁边的框。
使用专用的关键字排名检查器
关键字排名检查器可让您跟踪对您最有价值的特定术语的排名情况。
Semrush 的位置跟踪工具允许您跟踪您网站在 Google、Bing 和百度上的关键字排名。您甚至可以监控您在 ChatGPT 上的可见性。
要进行设置,请按照此配置指南进行作。
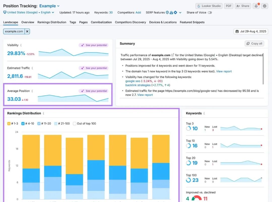
完成此作后,您将进入“横向”报告,该报告为您提供关键字效果的高级视图。
您会看到以下指标:
平均排名:所有跟踪关键字的平均排名 排名分布:您的关键字如何分布在自然搜索的前三名、前 10 名、前 20 名和前 100 名位置
要查看单个关键字一级的效果,请转到“概览”报告。
使用位置跟踪,您还可以设置电子邮件警报。因此,每当发生重要变化时,您都会收到通知。
如何解读关键词排名的变化
关键字排名会波动,解释这些变化发生的原因可以为您带来战略优势。
如果排名上升,通常表明:
您网站的主题权威性有所提高 您的内容质量很高 您充分解决了搜索者关心的问题
如果排名下降,可能是由于以下原因:
谷歌更新了其算法(更新后波动性很常见。 竞争对手更好地符合搜索者的需求 您的内容已过时
对于排名下降的每一个重要页面,都值得深入挖掘。
首先检查是否有算法更新。Google 会在 Google 搜索中心博客上发布有关发布商的更新和任何注意事项的信息。
如果没有发生算法更改,以下策略可以帮助您恢复排名。
提高关键字排名的 5 种方法
要提高关键字排名,请实施以下五种策略:
1. 创建比当前排名更好的内容
研究排名靠前的页面,找出您可能想要效仿的哪些页面做得好。以及您可以做得更好才能超越他们。
要快速查看给定术语的热门结果,请将其输入 Semrush 的关键字概述工具。
向下滚动到 “SERP 分析 ”部分。这显示了该关键字排名靠前的页面。
接下来,打开每个排名靠前的页面并查找:
内容重点和深度:竞争对手包括哪些子主题、示例或框架?寻找机会添加独特的镜头或更多深度。 视觉效果:他们是否使用视觉效果来分解想法或引导读者?将其视为一个信号,您需要提高参与度的元素。 经验和专业知识:他们是引用主题专家的话还是分享第一手见解?搜索引擎旨在优先考虑值得信赖的内容。
您还可以使用 Wayback Machine 查看排名靠前的页面多年来是如何演变的,这可以帮助您逆向工程对他们有用的东西。并指导您如何改进自己的内容。
请务必牢记 Google 的经验、专业知识、权威性和可信度 (E-E-A-T) 准则。因为这样做可以帮助您创建 Google 想要优先考虑的内容。
以下是一些可以尝试的策略:
采访主题专家 (SME)。联系相关中小企业,请他们分享他们的专业知识。您可以安排通话或发送包含重点问题的简短 Google 表单。将他们的见解直接添加到您的作品中。 根据第一手经验写作。如果您个人做过与您所写内容相关的工作,请说出来。分享哪些有效,哪些无效,以及下次会采取哪些不同的做法。 进行原创研究。进行小规模实验、进行调查或收集数据,以收集其他人没有的有价值的信息 引用可信来源。 使用来自信誉良好的第三方来源(例如政府网站、同行评审研究和知名行业出版物)的数据来支持声明
2. 满足搜索意图
如果网页满足目标关键字的搜索意图,则它可能会排名靠前。因为像 Google 这样的搜索引擎旨在显示最相关和最有用的结果。
例如,搜索“如何撰写商业提案”的人可能正在寻找分步指南或免费模板。不是宣传软件的产品页面。
搜索意图通常分为以下四种类型之一:
信息性:用户想要了解某个主题 导航:用户正在寻找特定品牌或页面 商业:用户正在比较选项 事务性:用户已准备好采取行动
使用 Semrush 的关键字概述工具查找任何关键字背后的意图。例如,关键字“影响者营销”的搜索意图是信息性的。
向下滚动到 “SERP 分析 ”部分以查看排名靠前的页面。并访问它们中的每一个,看看搜索者正在寻找什么类型的格式。
在这种情况下,创建一个适合初学者的指南来解释什么是影响者营销、它是如何运作的以及为什么它很重要是有意义的。
3. 定期刷新您的内容
更新现有内容可以提高相关性,从而提高其关键字排名。
如果做得好,刷新内容还可以带来更多的流量和转化。
您可以通过以下方式更新旧内容:
替换过时的信息和统计数据 根据 UI 或产品更改更新分步说明和屏幕截图 添加更多视觉中断 改进格式、流畅性和清晰度以提高可读性
即使是很小的更新也会产生影响。
但是您应该刷新哪些页面呢?
密切关注曾经排名良好但现在排名不佳的页面,尤其是专注于高意向关键字的页面。这些通常是可以带来合格流量并推动转化的关键词。
4. 建立高质量的反向链接
反向链接(从其他网站到您的网站的链接)仍然是 Google 算法中最强的排名信号之一。
当受信任的网站链接到您的内容时,它会向 Google 发出信号,表明您的页面是可信且有价值的。这意味着积累许多相关且高质量的链接可以随着时间的推移提高排名。
以下是构建反向链接的一些技巧:
创建人们想要链接的内容。 发布包含原创研究、新鲜观点和有用工具的内容是自然吸引反向链接的好方法。 撰写客座帖子。为您所在行业的权威出版物做出贡献。他们可能会链接回您。即使他们没有,您也可能会获得品牌提及,这有助于更多的品牌搜索和提高人工智能工具的知名度。 从您所在行业的合作伙伴处获取链接。 与您合作的组织合作,从他们的网站获取链接。 对竞争对手的反向链接进行逆向工程:查看哪些网站链接到您的竞争对手,然后联系提供您认为他们可能想要链接到的有用资源
使用 Semrush SEO 工具包中的链接构建工具,根据您的目标关键字和竞争对手获取您应该联系的潜在客户列表。
要进行设置,请按照此配置指南进行作。
完成后,前往“潜在客户”选项卡查看潜在机会列表。
您可以将任何相关潜在客户移至“进行中”选项卡以联系他们。
5. 改善您网站的技术搜索引擎优化
解决您网站的任何技术 SEO 问题有助于搜索引擎查找、理解和存储您的内容以进行排名。
以下是需要关注的几个技术领域:
使用 HTTPS。 切换到 HTTPS(如果您还没有这样做)可确保用户浏览器和服务器之间的安全数据传输。这是一个基本的信任信号,也是一个确认的排名信号。 提高您网站的速度。提高网站速度可以改善用户体验,从而提高您的关键字排名。 让您的网站适合移动设备。 Google 使用移动优先索引,这意味着它在确定排名时会评估您网站的移动版本。因此,使用响应式设计、调整点击目标并修复任何布局问题,以创建无缝的移动体验。 使用结构化数据。 向您的网站添加架构标记,以帮助搜索引擎更好地理解您的内容。为您的页面选择正确的类型,并确保对其进行验证以确保其格式正确。
要发现并修复这些类型的技术问题,请使用 Semrush 的站点审核工具。
首先在 Semrush 中设置您的项目。您可以参考此配置指南。
前往“问题”选项卡,查看可能损害您网站性能的问题的完整列表。
问题分为三种类型:
错误:可能会损害您网站的可见性或性能的关键问题 警告:如果不加以解决,可能会影响 SEO 的中等问题 注意事项:不紧急但仍值得查看的小项目
查看每个类别以探索特定问题、查看受影响的网址并获取有关如何解决这些问题的建议。
首先确定修复错误的优先级,然后通过警告和通知来维护健康的网站。
定期跟踪您的关键字排名
要跟踪一段时间内的关键字排名,请使用位置跟踪工具。
它每 24-48 小时记录一次您对目标关键字的位置。因此,您可以轻松监控您的进度并检查是否有任何问题。
您还可以注册排名提醒、逐页检查排名、查看您的网站在付费结果中的显示位置等等。
















